核电站核岛主设备系统里有大量的焊接接头,主要形式有反应堆压力容器内部堆焊、安全端异种钢的连接,套管与封头球面“J”型特殊坡口焊接,蒸汽发生器管板镍基合金堆焊,管道管板封口焊以及不锈钢主管道的焊接等,是核电站核岛设备内大型构件的连接部分,也是隔离低合金钢容器与冷却剂高温水的阻挡层。关节是一种的致密结缔组织,是人体内的重要器官,其主要功能是连接支撑人体躯干的骨骼系统。人类受到外力冲击时最容易出现跌打损伤的是关节部位。类似地,核电站焊接接头在载荷、环境或者二者的共同作用下,是容易出现损伤的薄弱部位。像人类注意保护关节避免损伤那样,精心呵护好核电站的关节?焊接接头,是核电站健康安全运行维护中的重要议题。
1. 举足轻重:并驾齐驱的核能与其安全性
从上个世纪起,由于全球化石能源的过度使用,储量急剧下降并将在不久内枯竭,而随着世界人口快速增长和经济的发展需要更多的能源。我国的经济在粗放的模式下快速发展,能源利用效率较低,国内能源供给矛盾突出,环境压力日益加重致使新能源的使用就成为了必然[1]。继原子核的神秘面纱被人类揭开后,原子能走上历史的舞台,原子能又称为核能,即原子核发生变化时所产生的能量。相比于传统的化石燃料,利用核能为人类提供能源,可以避免向大气直接排放污染性物质,不会产生加剧地球温室效应的二氧化碳。而且核燃料的能量密度比起化石燃料高上几百万倍,运输与储存都很方便。核能发电的成本中,燃料费用所占的比例较低,核能发电的成本较不易受到国际经济情势影响,故发电成本较其他发电方法更稳定。
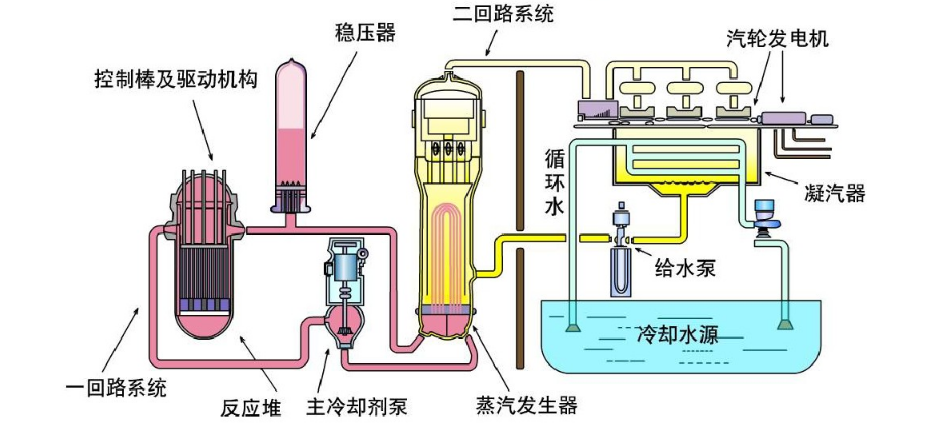
但是核电站一旦发生泄漏事故,其结果与危害往往是不可估量的。世界上第一座核电站于1954年在前苏联建成并投入使用,主要作用是以试验示范形式来验证核电能否被运用到工程之中。但在核电站处于高速发展时,先后却于1979年在美国、1986年在前苏联发生核事故,这促使人们逐渐冷静下来,重新考虑核电站运行的安全问题。在进入世界核电复兴时期,2011年3月由日本大地震引发的福岛核电站重大泄漏事故则再次给人们敲响了警钟。我国目前建成的商业运行核电站主要是压水堆型核电站,三代压水堆核电站是目前全球核电发展的技术主流。压水堆核电站的工作原理图如图1所示。压水堆核电站主回路核心系统主要为一回路系统与二回路系统,堆芯装置在压力容器内部,是反应堆的心脏,一回路和压力壳是核电运行过程中的重要安全屏障。其中一回路系统主要由反应堆压力容器、主泵、稳压器和蒸汽发生器等构件组成,各部件之间的连接位置就需要大量的焊接结构,而这类结构犹如人体内的“关节”,连接着其他各个重要的骨骼主体。虽然核电站焊接接头本身不允许像人体关节那样灵活运动,需要保持相当的结构刚度和强度,但有大量的管道焊接接头内部可通过流体,焊接接头也是保有活力的。核电站核岛主设备常用结构材料有低合金钢、不锈钢和镍基合金等材料,焊接接头或者堆焊层主要采用不锈钢和镍基合金制备,制备过程中形成的与母材不同的微结构、成分、力学性能和残余应力和应变,加上高温高压水的腐蚀作用和强烈辐照效应(对于堆内构件而言),使得焊接接头面临着需要保持长期服役的严峻考验,需要在科学理论与工程经验的指导下对“焊接接头”倍加呵护,才能使核电站在几十年甚至百年安全运行期间变得“无懈可击”。

图1 压水堆核电站的工作原理示意图
2. 不可或缺:核电站主管道的关节
骨骼是支撑我们身体的基础,人类生理结构由206块骨骼构成,连接众多骨骼的关节更是高达78个。关节的存在对于人体的稳定性和灵活性起到决定性作用,人体关节部位名称及其作用可见图2。
核电系统与之大同小异,以国产“华龙一号”核电站主管道为例,每台机组主管道均由3个相同环路构成,每个环路现场安装8道焊口,共计24 道焊口。每条环路由2道冷段焊口、2道热段焊口和4道过渡段焊口组成,分别连接反应堆压力容器、 蒸汽发生器、 主泵泵壳形成闭合回路。核电站焊接接头形式众多,主要有低合金钢、镍基合金、不锈钢材料对接接头;不锈钢堆焊;镍基合金堆焊;各种材料的角焊;异种金属接头;“J”型接头等。表1为压水堆核电站典型的焊接接头应用部件及选用材料。

图2 人体关节部位名称及其作用示意图
表1 压水堆核电站典型的焊接接头应用部件及选用材料

人体不同部位的关节,其结构和作用不尽相同。以人体膝关节为例。图3为膝关节结构示意图。膝关节主要由中间软骨及两侧的股骨与胫骨组成,是人体重要的承重结构之一。需要强调的是中间软骨与两侧股骨与胫骨在结构和组成上并不相同。同时,由于膝关节负重很大,移动更多因此也是人体最易受伤的部位。与之类似,在核电站一回路高温水环境中服役的压力容器接管和不锈钢主管安全端的连接是位于压力边界的关键位置。关节软骨最重要的作用之一就是缓冲与吸收两侧骨组织直接连接导致的摩擦与震荡。类似的是由于低合金钢与不锈钢两者材料线膨胀系数差别较大,在焊接的结合面上会产生较大的应力。为了考虑“关节”的在服役工程中的安全性,减少焊缝两侧的应力差,压力容器安全端与主管道的连接是用异种金属作为过渡材料。通常是采用镍基合金焊丝(690类如152和52合金)或不锈钢焊丝(如309L和308L)来焊接。结构示意图可见图4。软骨是关节最易损伤的部位之一,而接管安全端焊缝是核岛主设备制造的难点,同时也是核电运行过程常发生破裂失效的部位。这两者具有一定的相似性。

图3 人体膝关节结构示意图

图4 安全端异种钢焊接结构示意图[3]
身体各部位生理活动的需要决定了关节的结构特点,人类关节可主要分为颈关节、肩关节、肘关节、腕关节、腰关节、踝关节、髋关节、膝关节等。核电站各系统组件运行同样需要各类焊接接头的支撑。以蒸汽发生器为例,其主要形式有蒸汽发生器处的管板堆焊,下封头内壁与载热剂接触的表面堆焊,下封头进出口接管安全端焊接以及水室隔板与下封头的焊接。关节的作用是减震,保障人体完成旋转类运动,提升身体的稳定性即促进力的传递和保护。因此在生理病变和外力作用下,像韧带损伤,疲劳,脆性组织,错位,撕裂等成为了关节处主要出现的病理性问题。焊接接头在制备和应用过程中同样会因为热输入与外力作用出现质量问题,譬如产生焊接热裂纹、晶间腐蚀、应力腐蚀、脆化、疲劳、焊接应力和焊接变形等。关节的生理病因与焊接接头常见的失效形式可见表2。
表2 关节的生理病因与焊接接头常见的失效形式对比表

人体关节从幼年至老年有着一个成长到衰老的变化过程。幼年至老年阶段分别经历襁褓脆弱期,青年黄金期,中年乏力期,与老年退化期。不同阶段不同部位,关节的损伤情况也大不一样。与之类似的是焊接接头在服役期间也经历不同的失效形式。关节随时间的变化过程与焊接接头失效案例的对比可见表3。
表3 人类不同年龄段关节随时间的变化过程,以及焊接接头失效案例

3. 追本溯源:关节的诊断与探伤
对于人体易受损伤的关节来说,医用钛合金的发展似乎成为了合适的替换材料。同样,焊接接头也经历了更新换代的过程。以核岛内部U型传热管为例,其所用材料经历了由Cr含量15%的Inconel-600合金到Cr含量30% Inconel-690合金的发展历程。安全端异种金属焊接接头焊缝金属也由原先的82/182合金(600 系列)升级为目前的52/152合金(690系列)。促使材料更新换代的一个很重要的原因是600系列合金在压水堆核电站实际运行中的表现并不理想。图5为美国的VC Summer压水堆核电站压力容器接管-安全端异材焊接件处裂纹的示意图及形貌。与关节出现的骨裂类似,应力腐蚀开裂是焊接接头最为危险的失效形式。不管是合金内元素成分的异常扩散引起的“病理型”裂纹还是诸如负载条件变化引起的“外伤型裂纹”均与金属表面在高温水中的生成的氧化膜的机制密切相关。

图5 美国的VC Summer压水堆核电站压力容器接管-安全端焊接件处裂纹示意图及形貌[11]
钙,镁是人体骨关节内的重要元素,这些生理元素的流失是导致关节内部组织产生病变甚至脆化断裂的元凶。焊接接头在制备过程中同样都会出现类似问题,其靠近熔合线附近的组织复杂并且存在元素稀释等现象,容易导致较高的应力腐蚀开裂敏感性[9]。与医院的影像技术和生命元素检测手段类似,采用先进的显微镜与元素分析设备可以了解到焊接接头中微结构组成与元素成分的微妙变化。本文作者所在的课题组对焊接接头母材与焊缝金属的微结构与元素成分进行了检测与分析[8-10]。对于元素稀释导致的镍基合金发生应力腐蚀开裂的主要解释分为以下几个阶段:(1)在焊接凝固的过程中,晶粒的生长沿着具有最大的温度梯度的方向即散热最快的方向生长。在熔合线附近存在一个明显的 Fe、Cr、Ni 等元素的浓度突变。(2)合金在高温水中表面生成一层富 Cr 的氧化物。(3)裂纹孕育阶段,在这一阶段高温水中氧化膜不断破裂并被修复。(4)裂纹成核阶段,此时不断破裂的氧化膜导致晶界处贫 Cr,不足以修复富Cr的氧化膜,暴露在高温水中的贫Cr晶界成为应力腐蚀裂纹萌生源头。

图6 690合金焊接热影响区焊缝熔合线EBSD测试结果[8]

图7 熔合线处309L与308L不锈钢EBSD测试结果[10]

图8 SEM-EDS测试结果:不锈钢熔合线附近元素的分布[10]
图9为厚度方向试样在325℃含氢水中浸泡146h后不同位置的SEM形貌。堆焊层厚度方向上随着距离异种金属熔合线越来越近,试样表面生成的氧化物也有明显的变化。即在靠近堆焊层表面处,基本上没有发现氧化物颗粒,越靠近异种金属熔合线,试样表面生成的氧化物颗粒越密集。越靠近熔合线,试样表面生成的氧化物中Fe元素的含量越高,Cr和Ni元素的含量越低,这与堆焊层镍基合金的元素分布情况呈现正相关性;越靠近熔合线,试样表面中氧元素的含量越高,表明该处更易被氧化。FeCrNi系合金在一回路高温水中生成的氧化膜分内外两层,外层富Fe,内层富Cr,随着合金中Cr元素含量的增加,高温高压环境中合金表面生成的氧化物颗粒的数量和长大速率都会降低,富Cr氧化膜内层反而会成为扩散障碍,阻碍了Fe等元素向外扩散,从而减缓外层氧化物的形成与长大。
关节柔韧性在不同外力的作用下会产生一定的变化。同样的,焊接接头在经受不同程度的加工变形后也有着不一样应力腐蚀特性。人体关节在一定量的外力冲击后,骨组织内部会出现微量变形,骨表面会变得粗糙,骨质会发生硬化现象。与之相似,焊接接头在经受不显著改变材料的微观结构或者亚结构的变形时,通常会增加材料的屈服强度,降低塑性,增加位错密度。特别是在晶界附近引起位错的聚集产生位错取向和微应变。而且这一过程增加了金属的活性,导致保护性的氧化物减少。高的氧化活性促进了晶界的局部氧化,有利于晶间裂纹的形成,并且由于材料的变形能力降低,应力集中在裂纹尖端会成为裂纹扩展的导火索。图9给出了600合金焊接热影响区试样在模拟压水堆一回路水中试验4359.5h后断口的SEM形貌。

图9 厚度方向试样在325℃含氢水中浸泡146h后不同位置的SEM形貌[10]

图10 600合金热影响区试样在模拟压水堆一回路水中试验4359.5h后断口的SEM形貌[15]
社会的进步离不开能源的帮助,实现核能大规模安全发展,和平利用的过程可谓之长路漫漫。综合各方的研究成果,理论与实践并进,消除“易损伤的关节”对核电站安全运行所起到的威胁。保障国家能源安全提升核工业的核心竞争力,核材料与腐蚀与防护科技工作者们自当上下而求索。
4. 结语
流动的中国充满着蓬勃发展的活力,新时代下的新型经济高质量发展离不开清洁能源特别是核能的高效安全利用。能源与材料相辅相成,是社会进步的基石,核电材料的健康稳定是核电长期安全运行的基础。重点关注焊接部位,掌握科学规律,系统开展实验和工艺评定,从制备工艺优化入手获得合适的材料和力学性能,营造适合的服役水质环境,发展有效的缺陷监检测技术,使焊接部位这种“易损伤的关节”得到“精心呵护”,避免提前发生损伤,提升核电设备与材料的安全服役可靠性。实现核能的绿色安全发展,提升我国核工业的核心竞争力。核电材料与腐蚀与防护科技工作者们当全力以赴,保安全促高效,化使命为战衣,以勤奋作亮剑,在国际上打造安全核电的中国亮丽名片而继续不懈努力。
致谢:国家自然科学基金项目(51771107) , 国家重点研发计划项目(2017YFB0703002)。感谢本文写作中宁飞和唐元杰两位同学的讨论和建议。
参考文献
[1] 林宗虎。核电站的发展历程及应用前景[J].自然杂志,2012,34(02):63-68.
[2] S. Lozano-Perez,T. Yamada,T. Terachi,M. Schr?der,C.A. English,G.D.W. Smith,C.R.M. Grovenor,B.L. Eyre. Multi-scale characterization of stress corrosion cracking of cold-worked stainless steels and the influence of Cr content[J]. Elsevier Ltd,2009,57(18)。
[3] 韩恩厚,王俭秋,吴欣强,柯伟。核电高温高压水中不锈钢和镍基合金的腐蚀机制[J].金属学报,2010,46(11):1379-1390.
[4] 李光福。压水堆压力容器接管-主管安全端焊接件在高温水中失效案例和相关研究[J].核技术,2013,36(04):232-237.
[5] 李光福,方可伟,许君,杨武。异材焊接件A508Ⅲ-52M-316L基本材料在高温水环境中的电化学特性[J].腐蚀与防护,2014,35(12):1177-1181.
[6] G.F Li , Charles E A , Congleton J . Effect of post weld heat treatment on stress corrosion cracking of a low alloy steel to stainless steel transition weld[J]. Corrosion Science, 2001, 43(10):1963-1983.
[7] G.F Li , Congleton J . Stress corrosion cracking of a low alloy steel to stainless steel transition weld in PWR primary waters at 292°C[J]. Corrosion Science, 2000, 42(6):1005-1021.
[8] Lu Z , J.J. Chen , Shoji T, et al. Characterization of microstructure, local deformation and microchemistry in Alloy 690 heat-affected zone and stress corrosion cracking in high temperature water[J]. Journal of Nuclear Materials, 2015, 465:471-481.
[9] Lu Z , Shoji T , Xue H , et al. Deterministic Formulation of the Effect of Stress Intensity Factor on PWSCC of Ni-Base Alloys and Weld Metals[J]. Journal of Pressure Vessel Technology, 2013, 135(2):021402.
[10] Q. Xiong H.J. Li, Lu Z,et al. Characterization of microstructure of A508III/309L/308L weld and oxide films formed in deaerated high-temperature water[J].Journal of Nuclear Materials 2018,498: 227-240.
[11] Ru X , Staehle R W . Historical Experience Providing Bases for Predicting Corrosion and Stress Corrosion in Emerging Supercritical Water Nuclear Technology: Part 1—Review[J]. Corrosion, 2013, 69(3):211-229.
[12] Shoji T, Lu Z , Murakami H . Formulating stress corrosion cracking growth rates by combination of crack tip mechanics and crack tip oxidation kinetics[J]. Corrosion Science, 2010, 52(3):769-779.
[13] 贾一波, 凌思纯, 吕战鹏,等。镍基合金堆焊层在除氧和含氢高温水中氧化膜的性能[J].腐蚀与防护,2018,39(07):530-534.
[14] Lu Z,J.J. Chen,Shoji T,Fanjiang Meng. Dependence of crack growth kinetics on dendrite orientation and water chemistry for Alloy 182 weld metal in high-temperature water[J]. Journal of Nuclear Materials,2015,458:253-263.
[15] Lu Z,Shoji T, Seiya Yamazaki,et al. Characterization of microstructure, local deformation and microchemistry in Alloy 600 heat-affected zone and stress corrosion cracking in high temperature water[J]. Journal of nuclear materials, 2012, 58(5):211-228.
[16] Lu Z, Shoji T, Xue H , et al. Synergistic effects of local strain-hardening and dissolved oxygen on stress corrosion cracking of 316NG weld heat-affected zones in simulated BWR environments[J]. Journal of Nuclear Materials, 2012, 423(1-3):28-39.
[17] Lu Z,Shoji T, Dan T , et al. The effect of roll-processing orientation on stress corrosion cracking of warm-rolled 304L stainless steel in oxygenated and deoxygenated high temperature pure water[J]. Corrosion Science, 2010, 52(8):2547-2555.
[18] Yamazaki S , Lu Z , Ito Y , et al. The effect of prior deformation on stress corrosion cracking growth rates of Alloy 600 materials in a simulated pressurized water reactor primary water[J]. Corrosion Science, 2008, 50(3):835-846.
[19] Lu Z, Shoji T, Takeda Y , et al. Effects of loading mode and water chemistry on stress corrosion crack growth behavior of 316L HAZ and weld metal materials in high temperature pure water[J]. Corrosion Science, 2008, 50(3):625-638.
免责声明:本网站所转载的文字、图片与视频资料版权归原创作者所有,如果涉及侵权,请第一时间联系本网删除。
官方微信
《中国腐蚀与防护网电子期刊》征订启事
- 投稿联系:编辑部
- 电话:010-62316606-806
- 邮箱:fsfhzy666@163.com
- 中国腐蚀与防护网官方QQ群:140808414



